Production-Grade AI Systems

No construyo demos.
Construyo sistemas que operan.

RAG production-grade, agentes con tool calling y observabilidad end-to-end — todo lo que ves aquí corre en producción, con métricas que lo prueban.

Lo que busco construir

Busco construir pruebas de concepto en arquitecturas sólidas, escalables, observables y confiables para entornos de producción.

La mayoría de proyectos de IA mueren en el prototipo. Este no.

Lo que estás a punto de ver es un RAG Assistant completo: pipeline de procesamiento de documentos, búsqueda vectorial con cache en Redis, tool calling para enriquecer el contexto del LLM, y respuestas con citación de fuentes. Pero la parte que más importa está después del demo — la observabilidad.

Cada request tiene un trace_id que atraviesa todo el sistema. Puedes ver exactamente qué pasó en cada span: cuánto tardó el retrieval, qué herramienta se activó, cuánto costó la llamada al LLM. Eso es lo que hace que un sistema sea operable, no solo funcional.

Arquitectura de Sistemas Agénticos Controlados

Lo que estoy Construyendo Ahora Mismo

Actualmente estoy construyendo un sistema multiagente local para análisis financiero automatizado, diseñado como una arquitectura agéntica gobernada, auditable y lista para producción.

Más que un flujo RAG tradicional, el sistema implementa: - Orquestación basada en grafos con agentes especializados - Control granular de permisos SQL para garantizar data governance - Validación humana integrada al ciclo de decisión - Evaluación automática mediante Judge Agent con scoring de confianza - Iteraciones de refinamiento antes de emitir la respuesta final - Integración de búsqueda web contextual dentro del razonamiento

El resultado es un sistema que prioriza confiabilidad, trazabilidad y control sobre autonomía ciega.

Asistente RAG

Sistema en Producción

El asistente RAG está completamente desplegado y operativo en Google Cloud Run. Autenticación mediante JWT, procesamiento de PDFs en tiempo real, y respuestas optimizadas con caching inteligente.

Video demostrando ingestion de PDFs, búsqueda semántica y generación de respuestas

Arquitectura del Sistema

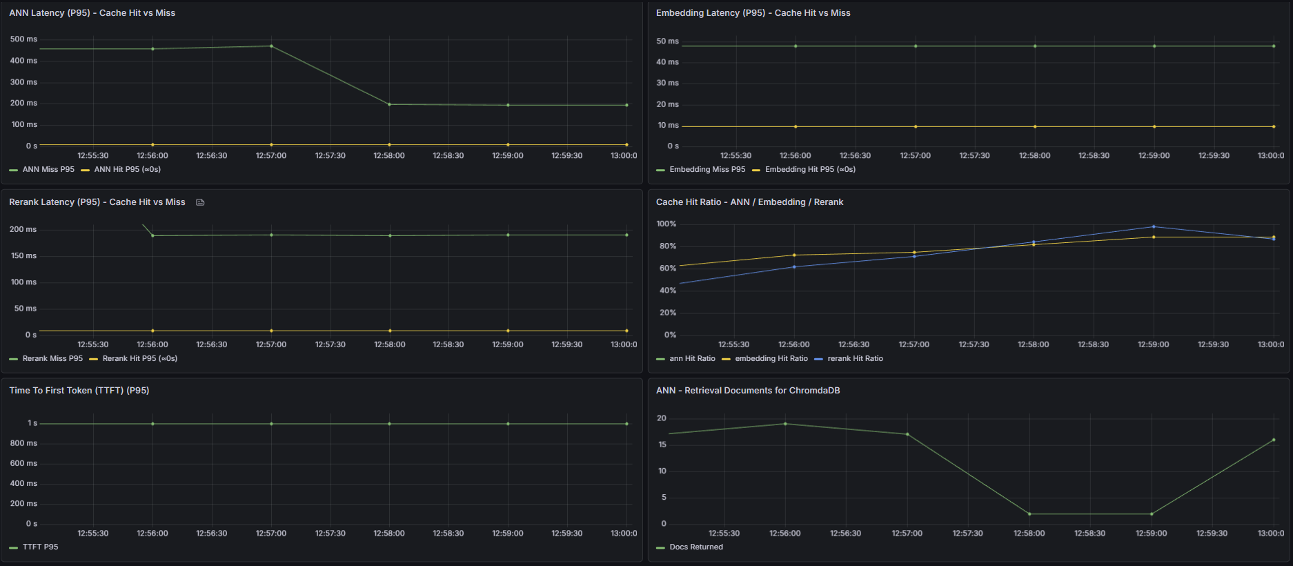
Observabilidad y Métricas

Monitoreo en tiempo real de performance

Trace ID con Span Attributes y Logs

Dashboard de Métricas de Costo

Dashboard de Monitoreo de Latencia

Stack de Observabilidad

  • Cloud Logging: Logs estructurados con traces distribuidos entre microservicios
  • Redis Insights: Monitoreo de cache hits, memory usage y key evictions
  • Grafana Cloud: Dashboards con Monitoreo de metricas
  • OpenTelemetry: Traces end-to-end para debugging en Producción, para reducción de MTTR (Mean Time To Repair).

¿Tu empresa está construyendo sobre sus propios datos? Hablemos.